Co potrafi Intiga XIO?
Steruj domem tak jak lubisz

Sterowanie klasyczne
Bez obaw, twoi goście nie pogubią się w gąszczu gadżetów ponieważ w Twoim domu nadal pozostaną klasyczne włączniki (łączniki) świateł. Nasze autorskie rozwiązanie zapewnia działanie klasycznych włączników zupełnie niezależnie od centralnego sterownika.

Sterowanie z telefonu
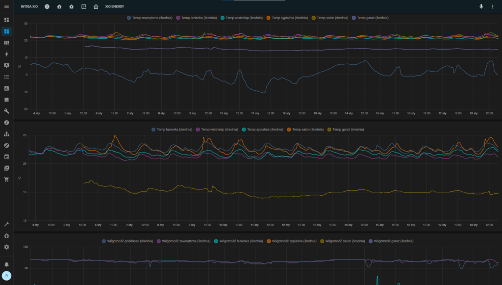
Oprócz klasycznych włączników wybrani domownicy uzyskają dostęp do aplikacji na telefonie, która umożliwia kontrolę urządzeń sprzężonych z naszym domem jak i oświetleniem oraz przegląd parametrów pochodzących z różnego rodzaju czujników (temperatura, obecność, zalanie itp).

Sterowanie interaktywne
Nowoczesny dom, wyposażony w nowoczesną automatykę do jego kontroli - tu nie może zabraknąć wyjątkowo przejrzystego sterowania interaktywnego. Z racji tego iż każdy budynek jest unikalny, plan budynku oraz jego rozkład należy wykonać samodzielnie dzięki bezpłatnym narzędziom, lub zlecić to naszym fachowcom.
Jestem użytkownikiem
Sterowanie oświetleniem
Intiga XIO zapewnia Ci sterowanie 30 punktami oświetlenia w Twoim domu. Sterowanie jest równoległe do przycisków, które montujesz na ścianie (Intiga nie wpływa na działanie klasycznych łączników, ale wie, kiedy włączyłeś światło). Dodatkowo dla pięciu przycisków możesz przypisać specjalne funkcje – np. dłuższe przyciśnięcie wyłącza wszystkie światła w domu. W skrócie – Intiga to kompletne rozwiązanie do obsługi oświetlenia w Twoim domu.
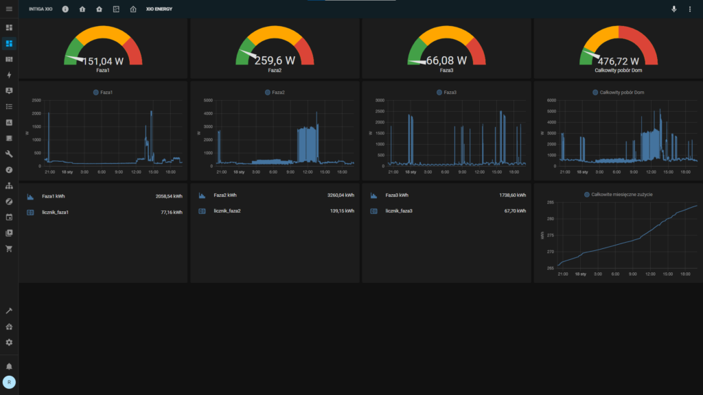
Monitoring zużycia energii elektrycznej
Intiga XIO zmierzy zużycie prądu w Twoim budynku. Będziesz mógł śledzić chwilowe zużycie oraz historię. Jeżeli będziesz chciał możesz też utworzyć automatyzacje bazujące na danych z miernika energii. Dostęp do tak istotnych danych umożliwi ci lepszą kontrolę wydatków i we współpracy z automatyzacjami pomoże ci obniżyć rachunki, tym samym przyczyniając się do budowania bardziej zielonej planety
Nieskończone możliwości integracji
Intiga XIO działa w oparciu o HomeAssitant – oprogramowanie rozwijane przez społeczność. Już dzisiaj jest dostępnych ponad 1000 rozszrzeń i nieustannie dodawane są nowe. Jeżeli masz urządzenie podłączone do Twojej sieci domowej (TV, radio, telefon, instalację PV, samochód…) prawdopodobnie możesz zintegrować go z Intigą!
Sprytne funkcje
Baw się automatyzacjami i dostosuj dom do Twoich potrzeb. Pamiętaj, że Intiga XIO jest systemem otwartym więc pewnie masz już w domu urządzenie, które możesz użyć w automatyzacji.
Intiga może “nauczyć się” w jaki sposób korzystasz z oświetlenia i na Twoje polecenie użyc tej historii aby zasymulować obecność w domu.
W zestawie otrzymasz też 5 naklejek NFC – po przyłożeniu do nich telefonu (telefon wyposażony w czytnik NFC) Intiga wykona dowolną automatyzacje
Niezawodność i bezpieczeństwo
Intiga XIO działa lokalnie w Twojej sieci LAN- dane nie są nigdzie wysyłane, nie jesteś też uzależniony od połączenia z Internetem czy też zdalengo systemu producenta.
Instalacja Elektryczna
Intiga XIO działa w oparciu o instalacje elektryczną z włącznikami monostabilnymi połączonymi “w gwiazdę”. Przewody sterujące (możesz wykorzystac przewód UTP) podłączysz wygodnymi złączami.
Urządzenie zamontujesz w szafie na szynie DIN (potrzebujesz 2×15 pól). Urządzenie ma wymiary 300x200x75mm
Zasilanie i przekaźniki
Intiga XIO została wyposażona w 30 wysokiej jakości przekaźników bistabilnych inrush (max obciążenie 16A; współpracują z oświetleniem LED)
Dla pełnej niezawodności system zasilany jest przez dwa niezależne zasilacze 5V o wydajności max 50W każdy. Podczas normalnej operacji system zużywa ok 6,5W – maksymalnie 25W
Pełna redundancja
Intiga XIO zasilana jest dwoma wysokiej klasy zasilaczami, jeden zasila mikrokomputer, drugi elementy wykonawcze, ale gdyby z niewiadomych powodów jeden z nich odmówił posłuszeństwa, drugi przejmie jego działanie zapewniając tym samym ciągłość działania. Intiga (w przeciwieństwie do wielu innych systemów) nie potrzebuje połączenia z Internetem aby działać i wykonywać automatyzacje. Nawet jeśli wyłączysz Intigę łączniki scienne będą działać (oczywiscie przekaźniki muszą pozostać zasilone)
Monitorowanie zużycia energii
Intiga XIO posiada zintegrowany trój-fazowy miernik zużycia energii elektrycznej. Zainstalujesz go wygodnie bez ingerencji w obecną instalację elektryczną. Wystarczy, że “zapniesz” 3 cewki na przewodach zasilających – resztą zajmie się Intiga XIO.
System i połączenie z siecią
Sercem Intigii jest mikrokomputer, który wyposażyliśmy w niezawodny dysk SSD (64 GB). Zestaw podłączysz do sieci domowej poprzez złącze LAN-RJ45 (rekomendowane) lub poprzez interfejs WiFi
Jestem instalatorem
A to jeszcze nie wszystko
Ciągle pracujemy nad kolejnymi funkcjami – sukcesywnie rozbudujemy najciekawsze funkcje tak by umożliwić wybór i ich uruchomienie bez zbędnego błądzenia po dziesiątkach stron.
Możesz także zdecydować się na jeden z bardziej rozbudowanych zestawów, które kompletujemy na podstawie swoich doświadczeń dołączając te najbardziej przydatne elementy jak na przykład zestaw termometrów/wilgotnościomierzy bezprzewodowych bluetooth + bramka BLE
Floorplan oferowany jest także jako dodatkowe rozszerzenie z racji tego iż każdy budynek jest inny i (z oczywistych względów) nie jesteśmy w stanie przygotować jednego uniwersalnego planu.










